Hinweis
Für den Zugriff auf diese Seite ist eine Autorisierung erforderlich. Sie können versuchen, sich anzumelden oder das Verzeichnis zu wechseln.
Für den Zugriff auf diese Seite ist eine Autorisierung erforderlich. Sie können versuchen, das Verzeichnis zu wechseln.
[Dieser Artikel ist Teil der Dokumentation zur Vorabversion und kann geändert werden.]
Die Prozessanalyse von Copilot in Process Mining bietet Prozesseinblicke durch einen schnellen und einfachen Ausdruck in natürlicher Sprache. Copilot kann Einblicke in Ihren Prozess gewinnen und Lösungen in Power Automate Process Mining empfehlen.
Copilot kann die folgenden Aktionen ausführen:
- Wichtige Einblicke in Ihren Prozess ans Licht bringen.
- Empfehlungen zur Automatisierung anbieten.
- Ihre Fragen über Ihre Prozessdaten beantworten.
- Ihre allgemeinen Fragen zum Prozess-Mining beantworten.
Wichtig
- Dies ist eine Vorschauversion.
- Funktionen in der Vorschauversion sind nicht für den Produktionseinsatz gedacht und können eine eingeschränkte Funktionalität aufweisen. Diese Funktionen stehen vor der offiziellen Veröffentlichung zur Verfügung, damit Kunden frühzeitig Zugriff erhalten und Feedback geben können.
- Weitere Informationen finden Sie in unseren Vorschaubedingungen.
- Diese Funktion wird unterstützt von Azure OpenAI Service.
- Weitere Informationen: Häufig gestellte Fragen zu Datensicherheit und Datenschutz bei Copilot in Power Platform
Voraussetzung
Sie brauchen eine Power Platform-Umgebung für Copilot in Process Mining.
Anmerkung
- Wenn die Copilot-Umgebung immer noch nicht angezeigt wird, wenden Sie sich an Ihren Administrierenden. Ein Administrierender kann das Copilot-Feature im Power Platform Admin Center aktivieren oder deaktivieren.
- In einigen geografischen Regionen außerhalb der USA, Australiens und des Vereinigten Königreichs müssen Administrierende geografieüberschreitende Aufrufe einschalten, um Copilot zu aktivieren. Weitere Informationen finden Sie unter: Regionale Verfügbarkeit für Power Automate Cloud-Flows mit Copilot.
Copilot in der Process Mining-Analyse
Die Prozessanalyse von Copilot in Process Mining hilft Ihnen, Prozesseinblicke durch natürliche Sprache zu generieren. Copilot kann Erkenntnisse aus Ihren Daten ganz leicht quantitativ und qualitativ zusammenfassen. Eingabeaufforderungen helfen Ihnen dabei, schnell mit dem Prozess-Mining zu beginnen.
Stellen Sie sicher, dass Sie Folgendes erledigt haben:
Der Prozessimport ist abgeschlossen und der importierte Prozess wird auf der Process Mining-Webseite angezeigt.
Wenn Sie Copilot in der Process Mining-Desktopanwendung verwenden möchten, laden Sie die Process Mining-Desktopanwendung herunter und installieren Sie sie auf Ihrem lokalen Computer.
Anweisungen finden Sie unter Die Power Automate Process Mining-Desktop-App herunterladen.
Ihren Prozess analysieren
Gehen Sie wie folgt vor, um den Prozess mit Copilot zu analysieren. Sie können Ihren Prozess auf der Power Automate Process Mining-Webseite oder in der Process Mining-Desktop-App analysieren.
Prozess auf der Power Automate Process Mining-Webseite analysieren
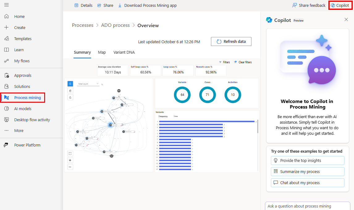
Wählen Sie in Power Automate im linken Navigationsbereich die Option Prozess-Mining aus.
Wählen Sie im Feld Umgebungen in der Titelleiste Ihre Prozess-Mining-Umgebung mit einem importierten Prozess aus.
Öffnen Sie den importierten Prozess.
Es gibt zwei Möglichkeiten, den Prozess zu öffnen:
- Wenn Sie warten, bis der Importvorgang abgeschlossen ist, öffnet sich der Vorgang automatisch nach dem Import ODER
- Nach den Schritten 1 und 2 wird die Startseite der Process Mining-Umgebung angezeigt. Prozesse werden als Kacheln angezeigt. Wählen Sie eine Prozesskachel aus oder klicken Sie auf den Link Alle Prozesse, um alle Prozesse aufzulisten. Wählen Sie einen Namen aus, um den entsprechenden Prozess zu öffnen.
Prozess in der Process Mining-Desktop-App analysieren
Wichtig
Diese Funktion ist im Allgemeinen nur in der Region USA verfügbar und befindet sich für alle anderen Regionen in der Vorschau.
Öffnen Sie die Process Mining-Desktop-App:
- Wählen Sie in der Taskleiste das Windows-Symbol Start aus.
- Geben Sie in der Suchleiste Prozess-Mining ein.
- Wählen Sie im rechten Bereich die App Power Automate Process Mining aus.
Wählen Sie in der Registerkarte Meine Prozesse Ihre Prozess-Mining-Umgebung mit einem importierten Prozess aus.
Wählen Sie den Prozess aus, der analysiert werden soll.
Wählen Sie in der Prozesskartenansicht in der Befehlsleiste rechts Copilot aus. Der Copilot-Bereich öffnet sich.
Copilot bietet mehrere vorbereitete Vorschläge, um Ihnen den Einstieg in die Nutzung Ihrer Daten zu erleichtern.
Wählen Sie einen Vorschlag aus, damit Copilot die Antwort liefert.
Sofern vorhanden, werden auch nachträglich vorbereitete Vorschläge bereitgestellt.
(Optional) Sie können die Unterhaltung mit Copilot fortsetzen, indem Sie nachfolgende Vorschläge auswählen. Alternativ können Sie jederzeit Ihre eigenen Fragen stellen, indem Sie das Textfeld im unteren Teil des Copilot-Bereichs verwenden.
Copilot in der Process Mining-Desktop-App nutzt das Wissen über die offenen Prozessstatistiken. Die verschiedenen statistischen Informationen werden übermittelt.
So schreiben Sie eine gute Eingabeaufforderung
Weitere allgemeine Informationen zum Schreiben von Eingabeaufforderungen mit generativer KI finden Sie unter Die Kunst der Eingabeaufforderung: So holen Sie das Beste aus generativer KI heraus.
Allgemeine Informationen zum Schreiben von Eingabeaufforderungen in Power Automate finden Sie in Eine gute Eingabeaufforderung schreiben.
Copilot in der Process Mining-Desktop-App hat Zugriff auf Prozessstatistiken für die wichtigsten Elemente für Aktivitäten, Edges und Varianten. Sie können Fragen zu Ihren Statistiken stellen und Copilot kann mit korrekten Daten antworten. Bei der Abfrage statistischer Eigenschaften hat Copilot Zugriff auf Informationen zur Häufigkeit (Aktivität, Edge- und Vorgangsanzahl), Dauer (Gesamt und Durchschnitt) und Nacharbeitsstatistiken.
Die folgende Liste enthält Beispiele für gute Eingabeaufforderungen im Rahmen der verfügbaren Prozessstatistiken.
- Welche ist die häufigste Variante?
- Welche Aktivität hat die höchste Häufigkeit?
- Welche Aktivitäten haben die höchste Nacharbeit und den höchsten Nacharbeitsprozentsatz?
- Aktivitäten mit dem höchstem Nacharbeitsattribut (%%) vergleichen.
- Erstellen Sie eine zusammengefasste Beschreibung des Prozesses, verwenden Sie die bereitgestellten Daten, um Ihre Schlussfolgerungen zu unterstützen.
Die folgende Liste enthält Beispiele für Eingabeaufforderungen, die sich auf allgemeines Wissen über Prozess-Mining konzentrieren.
- Geben Sie mir eine Einführung in Prozess-Mining.
- Sprechen wir über die Datenqualität des Ereignisprotokoll-Datasets für Prozess-Mining.
- Welche Probleme im Zusammenhang mit der Datenqualität treten in Prozess-Mining-Ereignisprotokollen am häufigsten auf?
Häufig gestellte Fragen
Verwenden Sie diesen Abschnitt, um Antworten auf häufig gestellte Fragen zu finden.
Wie erstelle ich eine Umgebung mit Copilot?
Gehen Sie zu „Eine Power Platform-Umgebung erstellen“.
Eine Power Platform-Umgebung erstellen.
Wenn Sie Hilfe beim Erstellen einer Vorschauumgebung benötigen, wenden Sie sich an Ihren Power Platform Administrierenden.
Warum sehe ich Copilot nicht?
Fragen Sie Ihre Administrierenden, ob das Copilot-Feature im Power Platform Admin Center für Ihre Umgebung deaktiviert wurde.
Wie deaktiviere ich Copilot?
Bitten Sie Ihren Mandantenadministrator das MS-Supportteam, Copilot in Ihrem Mandanten zu deaktivieren.
Einschränkungen von Copilot in der Prozessanalyse
- Copilot verfügt nur über begrenzte Informationen über Prozesse. Es ist nur Zugriff auf die gängigsten Aktivitäten und Varianten verfügbar. Wenn der Prozess viele Aktivitäten oder Varianten enthält, kann Copilot nur die häufigsten beantworten.
- Copilot hat keinen Zugriff auf statistische Informationen zu benutzerdefinierten Attributen im Prozess wie Finanz-, Ressourcen- oder Lieferantenattribute.
Einschränkungen von Copilot in Power Automate
- Sie können Copilot nicht in der Process Mining-Erfassung für Prozesse verwenden, die mit Dataflows erstellt wurden.
- Sie können Copilot nicht in Task-Mining-Prozessen verwenden.
- Copilot bietet in der Erfassungsumgebung eine begrenzte Sicht auf Ihre erfassten Daten. Dadurch werden die Fragen eingeschränkt, die zu Ihren Daten und Prozess möglicherweise beantwortet werden können, z. B. zur am längsten laufende Aktivität oder zum Umfang der laufenden Nacharbeiten.
- (Gilt nur für Copilot in Prozessanalysen) Copilot kann nicht in einem Webbericht von Process Mining verwendet werden.
- Sie können Copilot nicht verwenden, wenn Sie ein persönliches Microsoft-Konto verwenden. Sie können zum Beispiel
someone@live.comnicht verwenden. Verwenden Sie stattdessen ein Geschäfts-, Schul- oder Unikonto wiesomeone@contoso.com. - Copilot unterstützt nur die englische Sprache für Modelle.