Edit

Share via


Create a Real-Time Dashboard

A dashboard is a collection of tiles, optionally organized in pages, where each tile has an underlying query and a visual representation. You can natively export Kusto Query Language (KQL) queries to a dashboard as visuals and later modify their underlying queries and visual formatting as needed. In addition to ease of data exploration, this fully integrated dashboard experience provides improved query and visualization performance.

In this article, you learn how to create a new Real-Time Dashboard, add data sources, and add tiles to the dashboard. You also learn how to enable auto refresh, use parameters, and export dashboards.

Important

Your data is secure. Dashboards and dashboard-related metadata about users are encrypted at rest using Microsoft-managed keys.

Prerequisites

Enable tenant settings in the admin portal

Important

This step must be completed by the tenant admin.

  1. Browse to the admin portal.

  2. In the Tenant settings tab, search for Real-Time Dashboards. For more information, see About tenant settings.

  3. Toggle the button for Create Real-Time dashboards to Enabled. For more information, see Tenant settings - Microsoft Fabric.

  4. Select Apply.

    Screenshot of enabling tenant settings for Real-Time Dashboards.

Create a new dashboard

There are several ways to create a new Real-Time dashboard, select the tab that corresponds with your desired creation method.

The Real-Time Dashboard exists within the context of a workspace. A new Real-Time dashboard is always associated with the workspace you're using when you create it.

  1. Browse to the desired workspace.

  2. Select + New item.

  3. In the New item window, select Real-Time Dashboard. Search using the text box if needed.

    Screenshot of the New item page with Real-Time Dashboard selected.

  4. On the New Real-Time Dashboard popup, enter a name for the dashboard, and select Create.

    Screenshot of the New Real-Time Dashboard page with a name for the dashboard.

  5. A new dashboard is created in your workspace.

    Screenshot of newly created Real-Time Dashboard in Real-Time Intelligence in Microsoft Fabric.

  1. Complete dashboard setup by adding a data source to the dashboard. After the dashboard is connected to a data source, you can access all dashboard options like adding new tiles.

    Screenshot of Real-Time Dashboard with all options enabled.

Add data source

Data sources are reusable references to a specific database in the same workspace as the Real-Time dashboard. Different tiles can be based on different data sources.

Select the tab that corresponds with your desired data source type.

  1. Open your Real-Time dashboard.

  2. In the upper tool bar, select New data source > Eventhouse / KQL Database.

    Screenshot of the data source menu showing a list of optional data sources with eventhouse/kql database highlighted.

  3. In the OneLake catalog window, select a KQL database to connect to your KQL queryset, and then select Connect.

    Alternatively, close the OneLake data hub window and use the + Add data source menu to connect to a different data source.

Edit mode

To switch to edit mode, select Editing in the top-right corner.

Screenshot showing the selection of the editing view.

Under the Home tab in the toolbar, you can perform edit actions to enrich the dashboard such as adding new tiles, creating base queries, and defining new parameters.

Screenshot of the toolbar options under the Home tab.

Under the Manage tab, you can manage data sources and parameters, as well as configure settings for Auto refresh.

Screenshot of the toolbar options under the Manage tab.

Add tile

Dashboard tiles use Kusto Query Language (KQL) queries to fetch data and generate visuals. Each tile or query is designed to support a single visual representation.

  1. Select Add tile from the dashboard canvas or New tile from the top menu bar.

    Screenshot showing the selection of the Add tile button.

  2. In the Query pane,

    1. Select the data source from the dropdown menu.
    2. Type the query, and the select Run. For more information about generating queries that use parameters, see Use parameters in your query.
    3. Select + Add visual on the ribbon for the Results pane at the bottom.

    Screenshot of dashboard query in Real-Time Dashboards in Real-Time Intelligence in Microsoft Fabric.

  3. In the Visual formatting tab, select Visual type to choose the type of visual. For more information on how to customize the visual, see Customize Real-Time Dashboard visuals.

  4. Select Apply changes to save the visual to the dashboard.

    Screenshot of visual formatting pane in Real-Time Dashboards.

  5. Select the Save icon.

    Screenshot showing the selection of the Save button on the ribbon.

Add tile from a queryset

You can add tiles to your dashboard directly from queries written in a KQL queryset.

  1. Open an existing KQL queryset.

  2. Write a query.

  3. Select Save to Dashboard.

    Screenshot of the save query to dashboard button in a queryset query.

  4. In the Pin query to dashboard window, do the following:

    Screenshot of the pin to dashboard dialog box.

    1. Select an existing dashboard or create a new dashboard.
    2. Name your dashboard tile.
    3. Optionally, select Open dashboard after tile creation to view your dashboard immediately after creation.
    4. Select Create.

Edit tile

Editing the underlying query of a tile is only possible in editing mode.

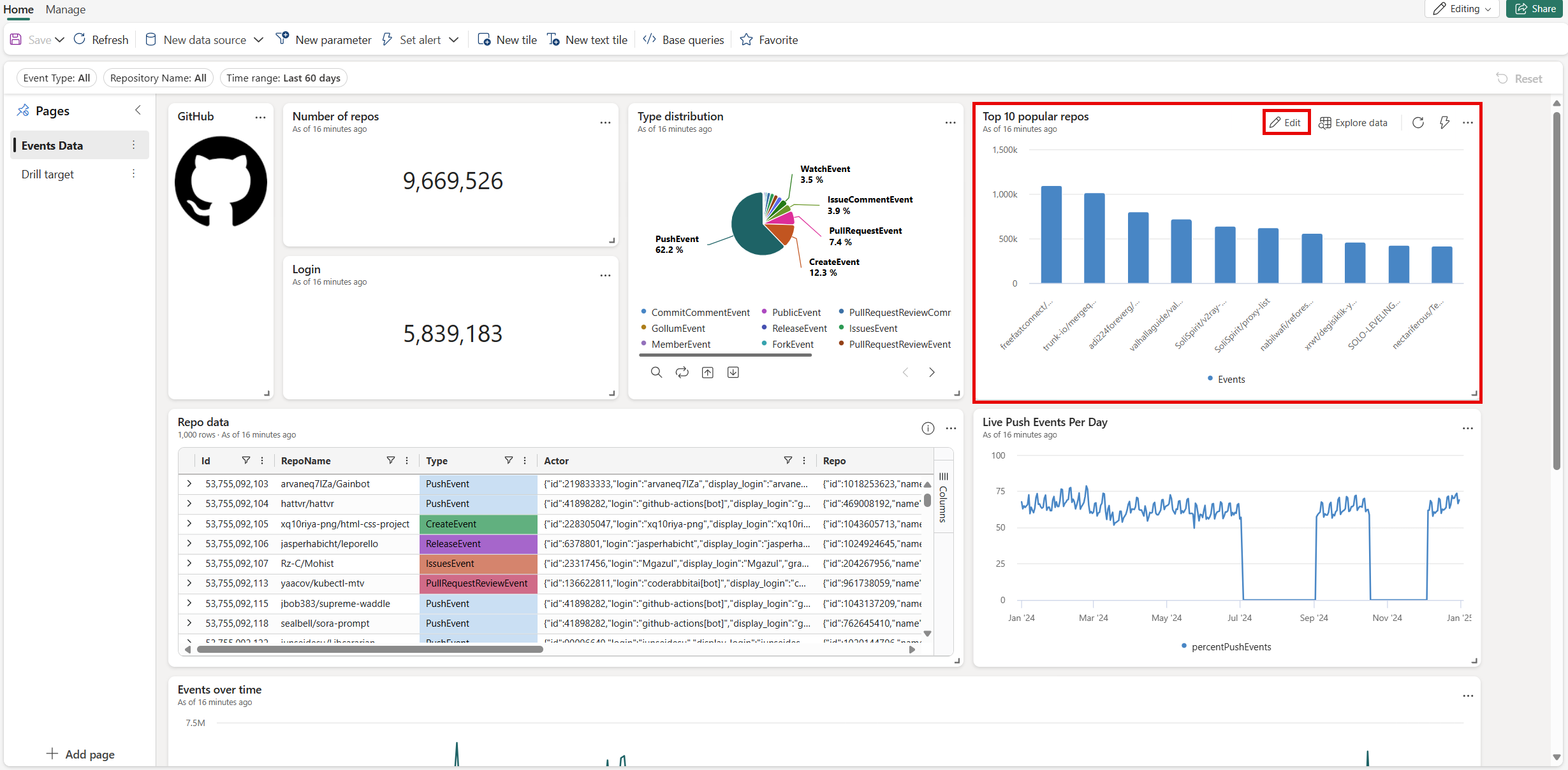
  1. On the tile you want to edit, select the Edit tile pencil icon.

    Screenshot of the Edit tile pencil icon in Real-Time Dashboards tile.

  2. In the edit tile page, you can edit the query and visual formatting options.

  3. The explorer pane on the left side allows you to explore the data source, view the available tables, functions, etc. and help you build your query.

    Screenshot of the explorer pane in Real-Time Dashboards.

  4. Select the Copilot icon and describe in natural language what you want to visualize. Copilot generates a query that you can edit as needed. For more information, see Use Copilot for writing KQL queries.

    Screenshot of the Copilot icon in Real-Time Dashboards.

Add page

Pages are optional containers for tiles. You can use pages to organize tiles into logical groups, such as by data source or by subject area. You can also use pages to create a dashboard with multiple views, such as a dashboard with a drillthrough from a summary page to a details page.

  1. Switch to the editing mode by selecting Editing in the top-right corner.

  2. On the Pages pane, select + Add page.

    Screenshot of adding a page to a Real-Time Dashboard in Real-Time Intelligence in Microsoft Fabric.

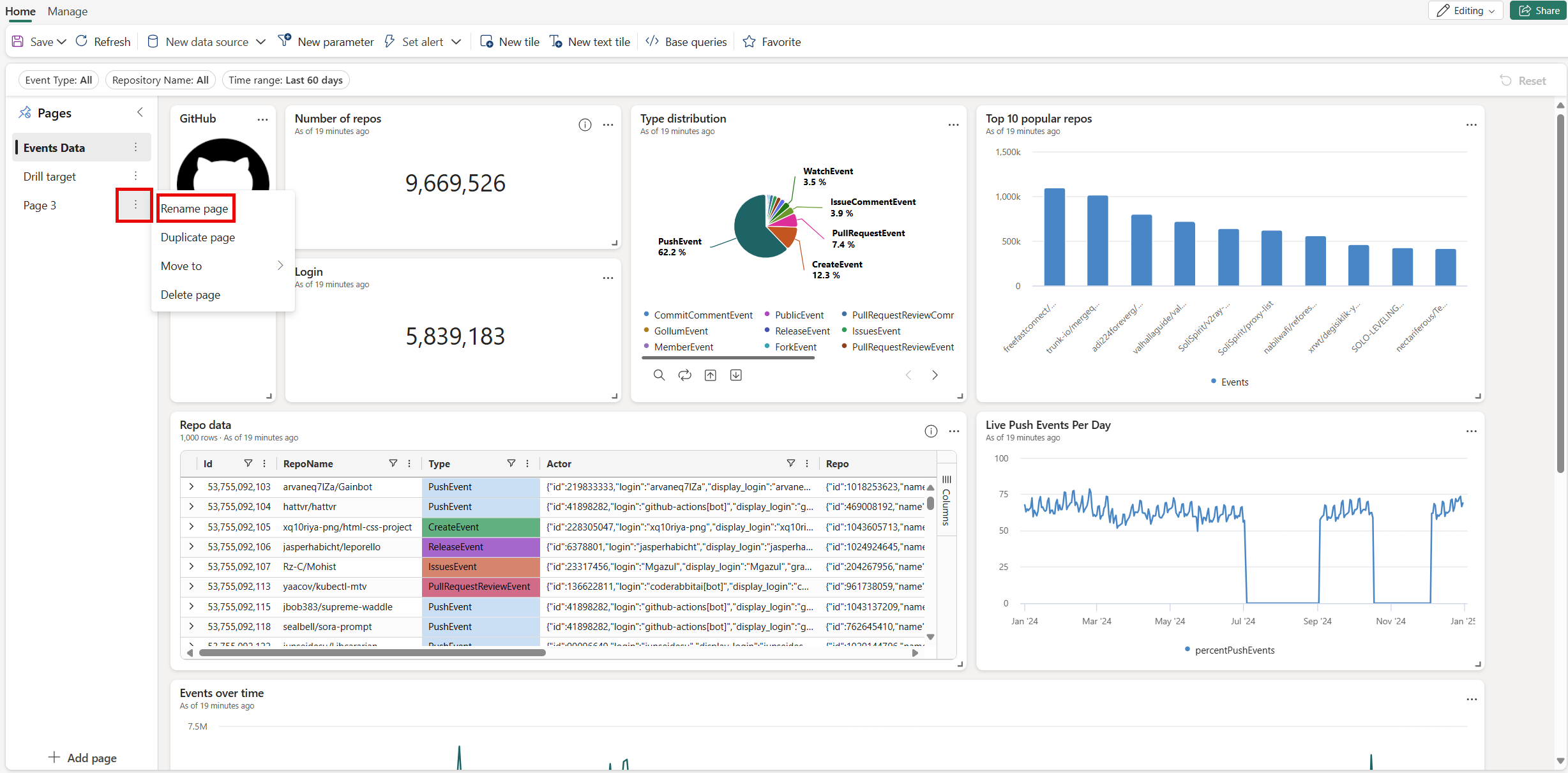
  3. To name the page, select the vertical More menu [...] > Rename page.

    Screenshot of renaming a page in Real-Time Dashboards.

  4. Select the new page in the Pages pane, and add tiles to the page.

Use parameters

Parameters significantly improve dashboard rendering performance, and enable you to use filter values as early as possible in the query. Filtering is enabled when the parameter is included in the query associated with your tiles. For more information about how to set up and use different kinds of parameters, see Use parameters in Real-Time Dashboards.

Tile legend

You can change the position of the legend in your tiles and use the legend to interact with the data.

Change the legend location

If you have edit rights on a real-time dashboard, you can change the location of the legend in your tile. Toggle to Edit mode and select the Edit pencil icon. In the Visual formatting pane, under Legend, you can select your location preference.

Interact with your data

You can use the legend to interact with the data in your tile. You can change what data you view by selecting the specific item in the legend. Use Ctrl to add or remove items from the selection, hold shift to select a range. Items not selected are greyed out.

The Search button allows you to search and filter items.

Use the Invert button to invert your selection.

The Up and Down arrows navigate through the list in the following ways:

  • When one item is selected, the up and down arrows select the previous or next item.
  • When more than one item is selected, the up and down arrows scroll through the list of items, and the data for any selected items you navigate to is highlighted.

Screenshot showing the buttons to use the legend to interact with your data.

View query

You can view the query in either viewing or editing mode.

  1. On the tile you want to explore, select the More menu [...] > View query. A pane opens with the query and results table.

    Screenshot of the View query menu for a tile on the dashboard.

  2. Select Edit query.

  3. Choose either Existing KQL Queryset or New KQL Queryset. Proceed to edit the query in the KQL Queryset.

    Screenshot of the KQL query editor.

    Note

    Any edits made to the query using this flow won't be reflected in the original Real-Time Dashboard.

Enable auto refresh

Auto refresh is a feature that allows you to automatically update the data on a dashboard without manually reloading the page or clicking a refresh button.

Dashboard authors can configure autorefresh settings for other viewers. By default, the refresh rate is set using the Default refresh rate, but viewers can adjust this rate for their own sessions.

The Minimum time interval defines the fastest refresh rate allowed and acts as a lower limit. For example, if the author sets the default refresh rate to 1 hour and the minimum time interval to 30 minutes, viewers can choose a refresh rate between 30 minutes and 1 hour, but not lower than 30 minutes.

This setting gives authors control over how frequently dashboards can refresh, helping to manage system load and performance.

  1. Select the Manage tab > Auto refresh.

  2. Toggle the option so auto refresh is Enabled.

  3. Select values for Minimum time interval and Default refresh rate.

  4. Select Apply and then Save the dashboard.

    Screenshot of auto refresh pane in Real-Time Dashboards.

Share the dashboard

To share the dashboard link:

  1. Select Share in the top-right corner of the dashboard.

    Screenshot that shows the Share button.

  2. In the Create and send link window, you can do the following steps:

    • To see a link to the dashboard and copy it to the clipboard, select Copy link.
    • To share a link to the dashboard via email, select by Email.
    • To share a link to the dashboard via Teams, select by Teams.

Export dashboards

Use the file menu to export a dashboard to a JSON file. Exporting dashboard can be useful in the following scenarios:

  • Version control: You can use the file to restore the dashboard to a previous version.
  • Dashboard template: You can use the file as template for creating new dashboards.
  • Manual editing: You can edit the file to modify the dashboard. The file can be imported back to the dashboard.

To export a dashboard, in the dashboard, select the Manage tab > |-> Download file. Screenshot that shows the Download file button on the Manage tab button.

The file contains the dashboard data in JSON format, an outline of which is shown in the following snippet.

{
    "id": "{GUID}",
    "eTag": "{TAG}",
    "title": "Dashboard title",
    "tiles": [
        {
            "id": "{GUID}",
            "title": "Tile title",
            "query": "{QUERY}",
            "layout": {
                "x": 0,
                "y": 7,
                "width": 6,
                "height": 5
            },
            "pageId": "{GUID}",
            "visualType": "line",
            "dataSourceId": "{GUID}",
            "visualOptions": {
                "xColumn": {
                    "type": "infer"
                },
                "yColumns": {
                    "type": "infer"
                },
                "yAxisMinimumValue": {
                    "type": "infer"
                },
                "yAxisMaximumValue": {
                    "type": "infer"
                },
                "seriesColumns": {
                    "type": "infer"
                },
                "hideLegend": false,
                "xColumnTitle": "",
                "yColumnTitle": "",
                "horizontalLine": "",
                "verticalLine": "",
                "xAxisScale": "linear",
                "yAxisScale": "linear",
                "crossFilterDisabled": false,
                "crossFilter": {
                    "dimensionId": "dragX-timeRange",
                    "parameterId": "{GUID}"
                },
                "multipleYAxes": {
                    "base": {
                        "id": "-1",
                        "columns": [],
                        "label": "",
                        "yAxisMinimumValue": null,
                        "yAxisMaximumValue": null,
                        "yAxisScale": "linear",
                        "horizontalLines": []
                    },
                    "additional": []
                },
                "hideTileTitle": false
            },
            "usedParamVariables": [
                "{PARAM}"
            ]
        }
    ],
    "dataSources": [
        {}
    ],
    "$schema": "https://dataexplorer.azure.com/static/d/schema/20/dashboard.json",
    "autoRefresh": {
        "enabled": true,
        "defaultInterval": "15m",
        "minInterval": "5m"
    },
    "parameters": [
        {}
    ],
    "pages": [
        {
            "name": "Primary",
            "id": "{GUID}"
        }
    ],
    "schema_version": "20"
}

Update or restore an existing dashboard from a file

You can update an existing dashboard, or restore a previous version, as follows:

  1. In the dashboard, select the Manage tab > Replace with file.

    Screenshot that shows the Replace with file button on the Manage tab button.

  2. Select the file to update the dashboard.

  3. On the Home tab, select Save.