Udostępnij przez


Monitorowanie i alerty

Regularne monitorowanie Power Automate przepływów ma kluczowe znaczenie dla firm, aby zapewnić płynny i wydajny przebieg ich przepływów pracy. Ta praktyka pozwala organizacjom szybko identyfikować i rozwiązywać wszelkie problemy lub wąskie gardła, które zakłócają proces automatyzacji.

Najważniejsze korzyści z monitorowania przepływów

Proaktywnie monitoruj przepływy, aby podejmować niezbędne akcje w celu zwiększenia ogólnej wydajności. Oto kilka kluczowych zaleceń:

  • Identyfikowanie i rozwiązywanie problemów: monitorowanie pomaga szybko wykrywać i rozwiązywać pojawiające się problemy, takie jak błędy lub opóźnienia w wykonywaniu przepływu.

  • Zwiększenie wydajności: Monitoruj wydajność przepływu, aby wdrożyć środki optymalizujące przepływy pracy, co prowadzi do poprawy wydajności i produktywności.

  • Zabezpieczenia i zgodność: Regularne monitorowanie pomaga zidentyfikować potencjalne luki w zabezpieczeniach lub problemy ze zgodnością. Takie podejście jest niezbędne do ochrony danych wrażliwych i zapewnienia, że przepływy pracy są zgodne z wymaganiami prawnymi.

  • Wgląd we wzorce użycia: monitorowanie zapewnia cenny wgląd w sposób korzystania z przepływów. Zrozumienie wzorców użytkowania pomaga firmom podejmować świadome decyzje dotyczące optymalizacji przepływów pracy w celu uzyskania lepszej wydajności i opłacalności.

Jak monitorować Power Automate przepływy w chmurze

Centrum automatyzacji w Power Automate służy jako centralny węzeł do zarządzania i nadzorowania wszystkich działań związanych z automatyzacją. Oferuje kompleksowy interfejs, który umożliwia tworzenie, monitorowanie i optymalizowanie zautomatyzowanych przepływów pracy w całej organizacji. Centrum automatyzacji zostało zaprojektowane w celu usprawnienia operacji, zwiększenia produktywności i zapewnienia wydajnego działania wszystkich zadań automatyzacji.

Dowiedz się więcej: Przegląd centrum automatyzacji

Użyj wyszukiwania procesu

Za pomocą Process Mining w Power Automate zapewnia ważne analizy i pomaga poprawić przepływy w chmurze. Masz następujące możliwości:

  • Analizowanie wydajności przepływu: Zobacz, jak działa przepływ, zidentyfikuj obszary, w których zwalnia, i znajdź możliwości poprawy.
  • Śledzenie zmian wydajności: monitoruj wszelkie zmiany wydajności przepływu w czasie.
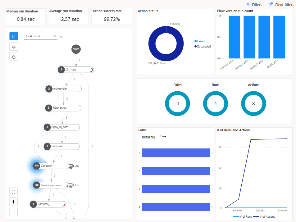
  • Zbadaj historię uruchamiania: użyj metod badania procesów, aby przeanalizować historię uruchamiania przepływu bezpośrednio ze strony szczegółów przepływu, generując szczegółowe informacje umożliwiające podejmowanie działań.

Zrzut ekranu raportu Process Mining.

Wskazówka

Sekcja Przebiegi i akcje zawiera również informacje o łącznej liczbie akcji przebiegu przepływu, co pomaga zrozumieć, czy przepływ może napotkać limity ograniczania przepustowości codziennych serii akcji.

Zrzut ekranu raportu Process Mining przedstawiającego sekcję przebiegów i akcji.

Więcej informacji: Ulepszanie przepływów w chmurze za pomocą wyników analiz procesów

Analiza przepływów w chmurze

Power Automate Oferuje wbudowane funkcje analityczne, które umożliwiają monitorowanie przebiegów przepływów, śledzenie historii wykonywania i analizowanie wydajności przepływu. Korzystaj z pulpitów nawigacyjnych i raportów analitycznych, aby uzyskać wgląd we wzorce wykonywania przepływów i identyfikować wąskie gardła.

Uzyskaj dostęp do analizy przepływu w chmurze, wybierając pozycję Analiza na stronie szczegółów przepływu.

Na stronie analizy znajdują się następujące szczegóły:

  • Użycie przepływu (w tym liczba żądań akcji z przebiegów przepływu w chmurze)
  • Szczegółowa analiza błędów przepływu (typ błędu, liczba i ostatnie wystąpienie)
  • Historia ostatnich 30 dni

Zrzut ekranu przedstawiający kartę Użycie na stronie Analiza przepływu w chmurze.

Analiza administracyjna dla usługi Power Automate

Administratorzy środowiska mogą uzyskać dostęp do analiz w Power Automate w centrum administracyjnym Microsoft Power Platform. Raporty zawierają szczegółowe informacje na temat uruchamiania, wykorzystania, błędów, typów tworzonych przepływów, udostępnionych przepływów i szczegółów łączników skojarzonych z różnymi typami przepływu, takimi jak zautomatyzowane przepływy, przepływy przycisków, zaplanowane przepływy, przepływy zatwierdzania, przepływy procesów biznesowych.

Centrum administracyjne Power Platform udostępnia również:

  • Raporty użycia przepływu na podstawie środowisk, typu środowiska i regionu
  • Spis przepływów, w tym stan przepływu
  • Aktywność twórcy (ale tylko identyfikator użytkownika)
  • Liczba przebiegów, które zakończyły się niepowodzeniem (brak informacji, które przepływy zakończyły się niepowodzeniem)
  • 28-dniowa historia danych

Zrzut ekranu przedstawiający ustawienia środowiska w centrum administracyjnym Power Platform.

Dowiedz się więcej: Wyświetlanie analiz przepływów w chmurze

Łączniki zarządzania usługą Power Automate

Usługa Power Automate umożliwia również zautomatyzowanie niektórych działań związanych z zarządzaniem przepływami za pośrednictwem Power Automate łączników Zarządzania i Power Automate dla Administratorów.

Łącznik Power Automate Zarządzania udostępnia akcje służące do zarządzania przepływami, takie jak tworzenie, aktualizowanie i usuwanie przepływów, a także pobieranie metadanych przepływu i historii uruchamiania. Umożliwia ona programową interakcję z przepływami w Power Automate środowisku. Administratorzy mogą uruchamiać niektóre z tych akcji z sufiksem "Jako administrator". Dowiedz się więcej: Power Automate Łącznik zarządzania.

Łącznik Power Automate dla administratorów jest używany głównie przez administratorów do włączania/wyłączania przepływów, zmieniania właścicieli przepływów itd. Dowiedz się więcej: Power Automate dla łącznika administratora.

Power Automate App Insights

Application Insights to funkcja Azure Monitor, która zapewnia rozbudowane możliwości monitorowania i diagnostyki aplikacji internetowych. Integracja Power Automate z Application Insights usługą umożliwia monitorowanie, analizowanie i optymalizowanie przepływów w chmurze.

Podstawowe funkcje integracji obejmują:

  • Kompleksowe monitorowanie: Application Insights zbiera dane telemetryczne z Power Automate przepływów, w tym przebiegi przepływów, wyzwalacze i akcje. Dane te są przechowywane w dziennikach Azure Monitor i mogą być wizualizowane w różnych panelach Application Insights.

  • Analiza wydajności: Integracja z Application Insights usługą zapewnia szczegółowe metryki wydajności, takie jak czas trwania przebiegów przepływu i częstotliwość określonych akcji. Dane te pomagają identyfikować wąskie gardła i optymalizować wydajność przepływu.

  • Śledzenie błędów: Application Insights śledzi błędy i niepowodzenia w przepływach, oferując wgląd w główne przyczyny. Te informacje umożliwiają szybkie rozwiązywanie problemów.

  • Alerty niestandardowe: można skonfigurować na podstawie określonych kryteriów, takich jak błędy przepływu lub progi wydajności. Alerty te pomagają być na bieżąco z informacjami o krytycznych problemach i podejmować działania w odpowiednim czasie.

  • Wgląd w użycie: Integracja zapewnia wgląd we wzorce użycia, pomagając zrozumieć, w jaki sposób przepływy są używane w całej organizacji. Te informacje mogą pomóc w podjęciu decyzji dotyczących optymalizacji i skalowania działań związanych z automatyzacją.

Dane Power Automate z przebiegów przepływów, wyzwalaczy i akcji można połączyć Application Insights na poziomie środowiska. Dane z wielu środowisk mogą być logowane do tego samego Application Insights zasobu.

Dane telemetryczne przebiegów przepływu w chmurze są przechowywane w tabeli żądań , a dane na poziomie wyzwalacza i akcji są przechowywane w tabeli zależności.

Więcej informacji: Skonfiguruj Application Insights z Power Automate

Historia uruchamiania przepływów w chmurze w usłudze Dataverse

Historia uruchamiania przepływów w aplikacji Microsoft Dataverse umożliwia śledzenie historii wykonywania przepływów Power Automate w chmurze i zarządzanie nią na dużą skalę. Ta funkcja wykorzystuje Dataverse solidną architekturę danych, aby zapewnić szczegółowy wgląd i lepszą kontrolę nad procesami automatyzacji.

Każde wykonanie przepływu w chmurze jest rejestrowane w tabeli FlowRun w Dataverse. Te informacje obejmują kluczowe elementy, takie jak godzina rozpoczęcia, godzina zakończenia, czas trwania, stan (powodzenie, niepowodzenie lub anulowanie) oraz szczegółowe komunikaty o błędach, jeśli mają zastosowanie

Tabela FlowRun umożliwia Automation Center generowanie istotnych danych dotyczących wykonywania przepływów w chmurze. W przeciwieństwie do domyślnego okresu przechowywania w Power Automate programie przechowywanie historii uruchamiania w Dataverse programie umożliwia przechowywanie rekordów wykonywania przez dłuższy czas. Te dane są przydatne do inspekcji, zgodności i analizy długoterminowej.

Korzystając z danych Dataverse historii uruchamiania, można tworzyć niestandardowe raporty w celu analizowania wydajności automatyzacji, obliczania zwrotu z inwestycji (ROI) i monitorowania wzorców użycia. Raporty te informują o decyzjach dotyczących optymalizacji przepływu pracy.

Więcej informacji:

Dzięki konsekwentnemu monitorowaniu Power Automate przepływów firmy mogą zapewnić, że ich przepływy pracy są solidne, bezpieczne i zoptymalizowane pod kątem maksymalnej wydajności. To proaktywne podejście nie tylko zwiększa wydajność, ale także pomaga w utrzymaniu zgodności i ochronie poufnych informacji.