Publicar agentes e analisar o desempenho

Concluído

Depois que o conteúdo do agente for criado, ele precisará ser publicado para que os clientes possam se envolver com ele. Os agentes publicados podem ser disponibilizados em várias plataformas e canais. Antes que um agente possa ser adicionado a canais, interagir com ou usado por membros da equipe, ele terá que ser publicado pelo menos uma vez. Por exemplo, um agente pode ser implantado em sites organizacionais, aplicativos móveis e plataformas de mensagens, como Microsoft Teams ou Facebook.

A publicação de agentes ao fazer alterações também garante que os clientes estejam participando do conteúdo do agente mais recente. Por exemplo, se as horas de armazenamento de sua organização mudarem, depois que você tiver editado o tópico Store Hours para refletir as alterações, será necessário publicá-la novamente no portal do Microsoft Copilot Studio. Depois que o agente for publicado novamente, o conteúdo atualizado será usado por todos os canais nos quais o agente está configurado.

Segurança

Antes de publicar seu agente, você precisa definir as configurações de segurança e autenticação. Isso garante não só que os usuários possam acessar os dados no agente, mas que eles possam ser implantados posteriormente nos canais necessários. As configurações de segurança estão disponíveis com a seleção de Configurações > Segurança. Há três opções para configurar a Autenticação em seu agente.

  • Sem autenticação: nenhuma autenticação é necessária; o agente pode ser usado publicamente em qualquer canal.

  • Autenticar com a Microsoft: usa a autenticação do Microsoft Entra ID no Microsoft Teams, Power Apps ou Microsoft 365 Copilot para autenticar usuários. O agente está disponível nos canais do Teams e do Power Apps. Essa é a configuração padrão.

  • Autenticar manualmente: configure a autenticação do Azure Active Directory ou OAuth 2. O agente está disponível em qualquer canal.

Segurança no nível empresarial

O Microsoft Copilot Studio também fornece medidas de segurança sólidas para os administradores de locatários, dando a eles mais controle sobre os agentes nos respectivos ambientes sem impedir a adoção pelos criadores. Por exemplo, os agentes exigem autenticação de usuário por padrão, e suas transcrições de conversa não são acessíveis aos criadores de agente.

Os administradores de locatários também podem ver uma lista abrangente de logs de auditoria do Microsoft Copilot Studio, incluindo uso em todo o locatário, estoque (incluindo suporte à API) e relatórios de higiene do locatário (violações de DLP e agentes inativos) no Microsoft Purview.

Para exibir esses registros, os administradores precisam fazer logon no portal de conformidade do Microsoft Purview. No menu à esquerda, selecione Soluções e escolha Explorar tudo. Na Página Inicial das soluções, selecione Auditoria em Núcleo.

Observação

Para obter mais informações sobre o tipo de informações registradas e compreensão dos campos auditados, acesse a documentação Exibir logs de auditoria do Copilot Studio.

Cobrança e uso no centro de administração

Os administradores de sistema e agentes podem revisar detalhes de cobrança e uso no centro de administração do Power Platform. Usando esses dados, eles podem identificar e relatar como as equipes na organização estão usando o Microsoft Copilot Studio.

Para exibir informações de uso e cobrança do Copilot Studio, faça logon no centro de administração do Power Platform e navegue até a guia Licenciamento no menu de navegação esquerdo. No painel Licenciamento que é aberto à esquerda, selecione Copilot Studio.

Na primeira seção da guia Resumo para o Copilot Studio, você verá links para:

  • Compra de licenças de capacidade: direciona você até o portal de administração para solicitações de licença.
  • Gerenciamento de planos de cobrança: direciona você até a guia de gerenciamento Planos pré-pagos.
  • Gerenciamento de mensagens: abre um painel lateral que exibe o status de um ambiente selecionado, a capacidade alocada e as mensagens consumidas.
  • Gerenciamento de sessões: abre um painel lateral que exibe o status de um ambiente selecionado, a capacidade alocada e as sessões consumidas.
  • Downloads de relatório de resumo: baixa um relatório sobre as mensagens do Copilot Studio consumidas do locatário.

Em seguida, você verá recomendações para planos de cobrança, que são necessários ao usar agentes em uma configuração de produção e para rastrear o uso. Isso é seguido por um resumo de capacidade exibindo as contagens de mensagens pagas conforme o uso e a capacidade pré-paga. Abaixo disso, você encontrará gráficos de capacidade de mensagem e sessão que destacam as tendências de consumo e uso por produto. Por fim, na parte inferior da página, você verá a seção de uso de mensagens por ambiente, que mostra o uso total de pré-pagos e pagos conforme o uso em ambientes individuais e em todos os ambientes.

Navegar até a guia Ambientes permite selecionar um ambiente específico para gerenciar. Depois de selecionados, a região e o tipo do ambiente são exibidos na parte superior da página. Clicar no link Gerenciar planos de cobrança direciona você para a guia de gerenciamento de planos pré-pagos. No centro da página, você encontrará a capacidade de mensagens do ambiente e os dados de consumo por produto, bem como o consumo de mensagens por recurso. A seleção da guia de capacidade de sessões exibe a capacidade de sessões atribuída e seu consumo.

Publicar um agente

Quando estiver pronto para publicar o agente, selecione o botão Publicar no painel de navegação superior. Durante o processo de publicação, o agente será verificado quanto a erros. A publicação do agente normalmente leva alguns minutos. Quando a publicação for bem-sucedida, a parte superior da página exibirá um cabeçalho verde, indicando que tudo funcionou corretamente. Se forem detectados erros, você será notificado por meio de uma mensagem exibida no aplicativo.

Antes de o agente ser implantado para os diferentes canais que o utilizam, você pode querer obter comentários de outros membros da equipe. Quando um agente é publicado pela primeira vez, ele pode ser disponibilizado para o site de demonstração. Você pode fornecer à URL do site de demonstração para que os membros da equipe ou os stakeholders o experimentem. A vantagem de usar o site de demonstração é que a experiência é diferente de testar o agente durante o processo de design. A experiência de agente de teste destina-se apenas a permitir que os autores de agente o testem. Assim, o link do site de demonstração aumenta o grupo de usuários que pode testar e fornecer comentários relacionados à experiência geral do agente.

Para adicionar um agente ao site de demonstração, selecione o link de site demo em Compartilhar o agente. Esta página da Web demonstra o que o seu agente tem como um usuário que vai para sua página da Web. A tela de agente está na parte inferior. Você pode interagir com ele inserindo texto na janela ou selecionando uma frase de início das opções fornecidas.

Observação

Para adicionar o agente a um site de demonstração, a configuração Autenticação do agente precisa ser definida como Sem autenticação.

Agora que o agente foi publicado, você pode começar a implantá-lo em outros canais. Os canais em que seu agente pode ser publicado incluem canais de Telefonia, Sites, Facebook, Slack, Line, GroupMe e muito mais.

Para obter mais informações, consulte publicar o agente em outros canais.

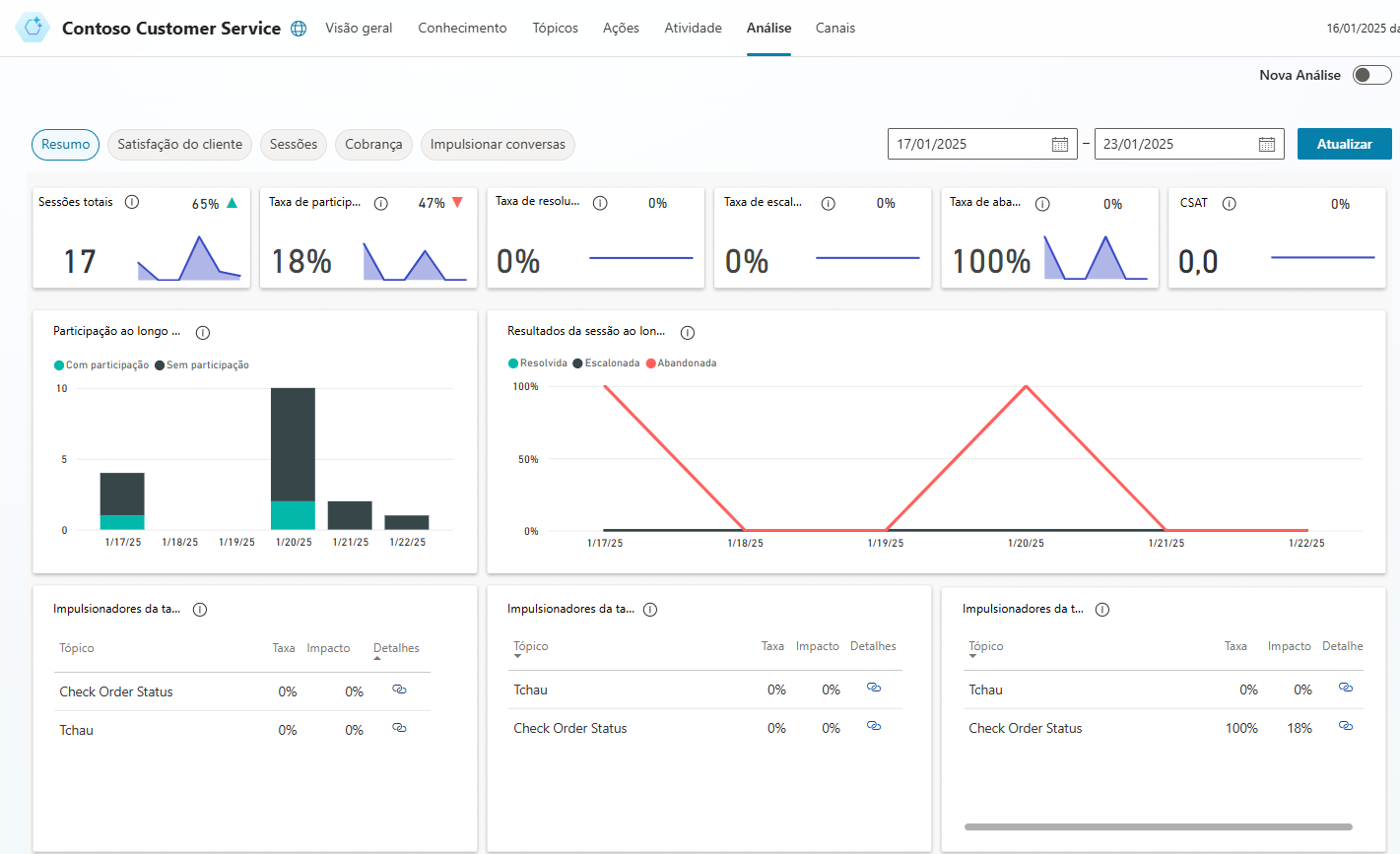
Analisar o desempenho do seu agente

Depois que um agente for implantado e os clientes estiverem interagindo com ele, as estatísticas relacionadas ao agente ficarão disponíveis. Você pode acessar essas informações por meio da guia Análise no painel de navegação lateral. Este painel fornece os indicadores chave de desempenho (KPIs) que mostram:

  • O volume de sessões manuseadas pelo seu agente

  • O quanto seu agente foi capaz de envolver usuários e resolver problemas

  • Taxas de escalonamento para criadores de agentes

  • E taxas de abandono durante as conversas.

Também são encontradas informações sobre a satisfação do cliente no nível do KPI e na guia Satisfação do Cliente.