เผยแพร่เอเจนต์และวิเคราะห์ประสิทธิภาพ

เสร็จสมบูรณ์เมื่อ

หลังจากที่สร้างเนื้อหาเอเจนต์ของคุณแล้ว ต้องเผยแพร่เนื้อหานั้นเพื่อให้ลูกค้าสามารถมีส่วนร่วมกับเนื้อหาได้ เอเจนต์ที่เผยแพร่จะทำให้สามารถใช้งานได้ในแพลตฟอร์มและช่องทางต่างๆ ก่อนที่จะเพิ่มเอเจนต์ลงในช่องทางต่างๆ โต้ตอบด้วย หรือใช้งานโดยสมาชิกทีม เอเจนต์ต้องได้รับการเผยแพร่อย่างน้อยหนึ่งครั้ง ตัวอย่างเช่น คุณสามารถปรับใช้เอเจนต์กับเว็บไซต์ขององค์กร แอปพลิเคชันสำหรับอุปกรณ์เคลื่อนที่ และแพลตฟอร์มการส่งข้อความ เช่น Microsoft Teams หรือ Facebook

การเผยแพร่เอเจนต์เมื่อคุณเปลี่ยนแปลงข้อมูลยังช่วยทำให้มั่นใจว่าลูกค้าจะได้รับเนื้อหาล่าสุดจากเอเจนต์ ตัวอย่างเช่น หากมีการเปลี่ยนเวลาทำการของร้านค้าขององค์กร หลังจากที่คุณได้แก้ไขหัวข้อ Store Hours เพื่อแสดงถึงการเปลี่ยนแปลง คุณต้องเผยแพร่การเปลี่ยนแปลงนั้นอีกครั้งจากภายในพอร์ทัล Microsoft Copilot Studio หลังจากเผยแพร่เอเจนต์อีกครั้งแล้ว จะมีการใช้งานเนื้อหาที่อัปเดตโดยช่องทางทั้งหมดที่มีการกำหนดค่าเอเจนต์

ความปลอดภัย

ก่อนที่คุณจะเผยแพร่เอเจนต์ คุณต้องกำหนดการตั้งค่าความปลอดภัยและการรับรองความถูกต้อง เพื่อช่วยทำให้มั่นใจว่าไม่เพียงผู้ใช้จะสามารถเข้าถึงข้อมูลในเอเจนต์ได้เท่านั้น แต่เอเจนต์ยังสามารถปรับใช้กับช่องทางที่จำเป็นในภายหลังได้ด้วย การตั้งค่าความปลอดภัยสามารถใช้งานได้โดยเลือก การตั้งค่า > ความปลอดภัย การกำหนดค่าการรับรองความถูกต้องในเอเจนต์ของคุณมีตัวเลือกสามรายการ

  • ไม่มีการรับรองความถูกต้อง – ไม่ต้องมีการรับรองความถูกต้อง เอเจนต์สามารถใช้งานในแบบสาธารณะในช่องทางใดก็ได้

  • รับรองความถูกต้องกับ Microsoft – ใช้การ Microsoft Entra พิสูจน์ตัวจริง Microsoft Teamsของรหัส Power Appsใน หรือ Microsoft 365 Copilot เพื่อพิสูจน์ตัวจริงของผู้ใช้ ตัวแทนจะพร้อมใช้งานในทีมงานและ Power Apps ช่องทาง ค่านี้เป็นการตั้งค่าเริ่มต้น

  • พิสูจน์ตัวจริง ด้วยตนเอง– ตั้งค่าคอนฟิกการพิสูจน์ Azure Active Directory ตัวจริง OAuth หรือ 2 ตัว เอเจนต์สามารถใช้งานในช่องทางใดก็ได้

ความปลอดภัยระดับองค์กร

Microsoft Copilot Studio นอกจากนี้ ยังมีมาตรการด้านความปลอดภัยที่เข้มงวดให้กับผู้ดูแลระบบผู้เช่า ซึ่งช่วยให้ควบคุมเจ้าหน้าที่ภายในผู้เช่าของตนมากขึ้นโดยไม่มีการรับผู้ออกสิทธิ์ ตัวอย่างเช่น เจ้าหน้าที่จะต้องมีการพิสูจน์ตัวจริงของผู้ใช้โดยค่าเริ่มต้น และการสนทนาของพวกเขาไม่สามารถเข้าถึงผู้สร้างตัวแทนได้

ผู้ดูแลระบบผู้เช่า Microsoft Copilot Studio ยังสามารถดูรายการล็อกการตรวจสอบทั้งหมด รวมถึงการใช้สินค้าคงคลังทั่วทั้งผู้เช่า (รวมถึงการสนับสนุน API) และผู้เช่า (การละเมิด DLP และเจ้าหน้าที่ที่ไม่ได้ใช้งานอยู่) ใน Microsoft Purview

เมื่อต้องการดูล็อกเหล่านี้ ผู้ดูแลระบบต้องล็อกอินเข้าสู่ # Microsoft การปฏิบัติตามกฎระเบียบของ Purview จากเมนูด้านซ้าย ให้เลือกโซลูชัน และเลือกสครั้งต่างๆ ทั้งหมด จากหน้าแรกของ โซลูชัน ให้เลือก การตรวจสอบ ภายใต้หลัก

โน้ต

โปรดไปที่ Copilot Studio เอกสารดูล็อกการตรวจสอบ

การเรียกเก็บเงินและการใช้งานในศูนย์การจัดการ

ผู้ดูแลระบบและตัวแทนสามารถตรวจทานรายละเอียดการเรียกเก็บเงินและการใช้งานใน Power Platform ศูนย์การจัดการได้ โดยใช้ข้อมูลนี้ คุณสามารถระบุและรายงานว่าทีมงานภายในองค์กรใช้อย่างไร Microsoft Copilot Studio

หากต้องการดูข้อมูล Copilot Studio การใช้และการเรียกเก็บเงิน ให้ล็อกอินเข้าสู่ศูนย์ Power Platform ผู้ดูแลระบบ แล้วนำ ทางไปยังแท็บการให้ ลิขสิทธิ์จากเมนูการนำทางด้านซ้าย จาก บานหน้าต่างการให้ ลิขสิทธิ์ที่เปิดไปทางซ้าย ให้เลือก Copilot Studio

ในส่วนแรกของแท็บ สรุป Copilot Studio คุณจะเห็นลิงค์ดังนี้

  • ลิขสิทธิ์ของความจุในการซื้อ- นำ ทางคุณไปยังพอร์ทัลผู้ดูแลระบบเพื่อร้องขอลิขสิทธิ์
  • การจัดการแผน การเรียกเก็บเงิน- นำทางคุณ ไปยังแท็บการจัดการแผน Pay-as-you-go
  • การจัดการ ข้อความ- เปิดแผงด้านที่แสดงสถานะของสภาพแวดล้อมที่เลือก ความจุที่ปันส่วน และข้อความที่ใช้
  • การจัดการรอบ เวลา- เปิดแผงด้านที่แสดงสถานะของสภาพแวดล้อมที่เลือก ความจุที่ปันส่วน และรอบเวลาที่ใช้
  • การดาวน์โหลดรายงานสรุป - ดาวน์โหลดรายงานเกี่ยวกับข้อความที่ใช้ไปของผู้ Copilot Studio เช่า

จากนั้น คุณจะเห็นข้อแนะนาเกี่ยวกับแผนการเรียกเก็บเงิน ซึ่งต้องใช้เมื่อใช้ตัวแทนในการตั้งค่าการผลิตและการติดตามการใช้งาน ตามด้วยสรุปความสามารถที่แสดงทั้งการตรวจนับข้อความแบบ Pay-as-you-go และความจุที่จ่ายล่วงหน้า ด้านล่างนี้คุณสามารถดูข้อความและกราฟความสามารถรอบเวลา ซึ่งเน้นแนวโน้มปริมาณการใช้และการใช้งานตามผลิตภัณฑ์ สุดท้ายที่ด้านล่างของหน้า คุณจะเห็นการใช้ข้อความตามส่วนสภาพแวดล้อม ซึ่งแสดงการใช้แบบจ่ายล่วงหน้าและ Pay-as-You-Go ตลอดแต่ละบุคคลและทุกสภาพแวดล้อม

การนำทางไปยังแท็บสภาพแวดล้อมช่วยให้คุณสามารถเลือกสภาพแวดล้อมเฉพาะที่จะจัดการได้ เมื่อเลือกแล้ว ภูมิภาคและชนิดของสภาพแวดล้อมจะแสดงอยู่ที่ด้านบนของหน้า การคลิกลิงค์จัดการแผนการเรียกเก็บเงินจะให้คุณไปที่แท็บการจัดการแผน Pay-as-You-Go ในศูนย์กลางหน้า คุณจะพบความจุของข้อความของสภาพแวดล้อมและข้อมูลปริมาณการใช้วัสดุตามผลิตภัณฑ์ ตลอดจนปริมาณการใช้วัสดุของข้อความตามทรัพยากร การเลือกแท็บความสามารถรอบเวลาจะแสดงความสามารถรอบงานที่มอบหมายและปริมาณการใช้วัสดุ

เผยแพร่เอเจนต์

เมื่อคุณพร้อมที่จะเผยแพร่ตัวแทนของคุณ ให้เลือกปุ่ม เผยแพร่ จากบานหน้าต่างนำทางด้านบน ในระหว่างกระบวนการเผยแพร่ จะมีการตรวจสอบเอเจนต์เพื่อหาข้อผิดพลาด โดยทั่วไป การเผยแพร่เอเจนต์จะใช้เวลาสักครู่ เมื่อทำการเผยแพร่สำเร็จ ที่ด้านบนของหน้าจะแสดงแบนเนอร์สีเขียวเพื่อแสดงว่าทุกอย่างทำงานถูกต้อง หากตรวจพบข้อผิดพลาด คุณจะได้รับแจ้งผ่านข้อความที่แสดงในแอปพลิเคชัน

ก่อนที่เอเจนต์จะมีการปรับใช้กับช่องทางต่างๆ ที่ใช้งาน คุณอาจต้องการทราบความคิดเห็นจากสมาชิกในทีมคนอื่นๆ เมื่อเผยแพร่เอเจนต์เป็นครั้งแรก อาจให้เอเจนต์ใช้งานได้ที่เว็บไซต์สาธิต คุณสามารถระบุ URL ของเว็บไซต์สาธิตให้กับสมาชิกในทีมหรือผู้เกี่ยวข้องที่จะทดลองใช้ได้ ข้อดีของการใช้เว็บไซต์สาธิตคือการได้รับประสบการณ์ที่แตกต่างจากการทดสอบเอเจนต์ในระหว่างกระบวนการออกแบบ ประสบการณ์เอเจนต์ทดสอบมีไว้เพื่อให้ผู้สร้างเอเจนต์ทดสอบเท่านั้น ดังนั้นลิงก์เว็บไซต์สาธิตจะเพิ่มกลุ่มผู้ใช้ที่สามารถทดสอบและให้ความคิดเห็นที่เกี่ยวข้องกับประสบการณ์โดยรวมของการใช้เอเจนต์

หากต้องการเพิ่มเอเจนต์ลงในเว็บไซต์สาธิต ให้เลือกลิงก์เว็บไซต์สาธิตภายใต้ แชร์เอเจนต์ของคุณ หน้าเว็บนี้จะแสดงให้เห็นว่าเอเจนต์ของคุณมีลักษณะอย่างไรเมื่อผู้ใช้เข้ามาที่หน้าเว็บของคุณ พื้นที่ทำงานของเอเจนต์อยู่ที่ด้านล่าง คุณสามารถโต้ตอบกับเอเจนต์ได้โดยการป้อนข้อความในหน้าต่างหรือโดยการเลือกข้อความเริ่มต้นจากตัวเลือกที่ระบุ

โน้ต

เพื่อเพิ่มตัวแทนในเว็บไซต์สาธิต ต้องตั้งค่าการตั้งค่าการพิสูจน์ ตัวจริงของตัวแทนเป็น ไม่มี การรับรองความถูกต้อง

หลังจากเผยแพร่เอเจนต์แล้ว คุณสามารถเริ่มปรับใช้กับช่องทางอื่นๆ ได้ ช่องทางที่เอเจนต์ของคุณสามารถเผยแพร่ ได้แก่ ช่องทางโทรศัพท์ เว็บไซต๋, Facebook, Slack, Line, GroupMe และอื่นๆ

สำหรับข้อมูลเพิ่มเติม โปรดดู การเผยแพร่เอเจนต์ของคุณ ไปยังช่องทางอื่นๆ

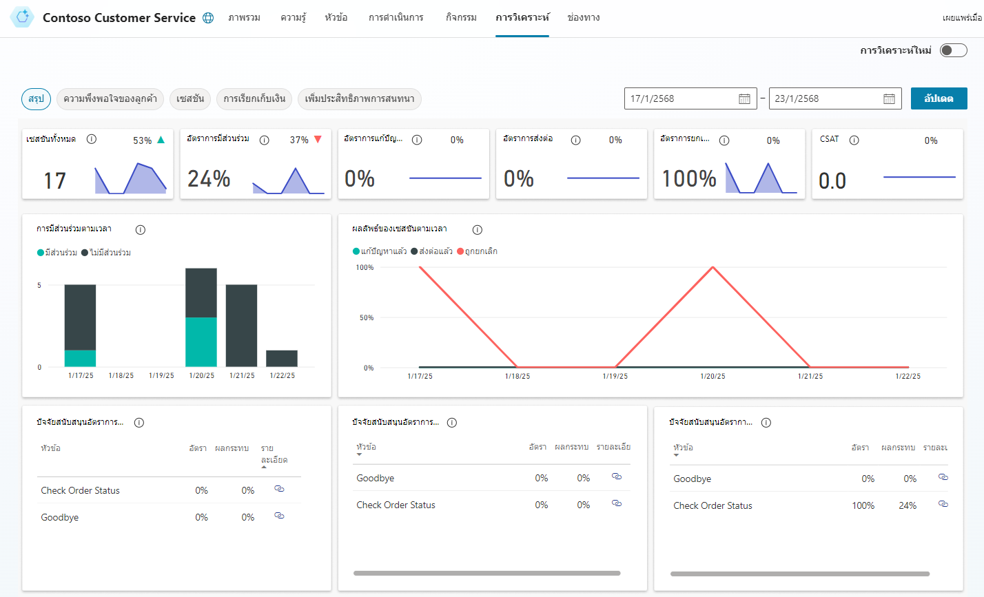
วิเคราะห์ประสิทธิภาพเอเจนต์ของคุณ

หลังจากปรับใช้เอเจนต์และมีการสื่อสารกับลูกค้า จะมีข้อมูลสถิติที่เกี่ยวข้องกับเอเจนต์ คุณสามารถเข้าถึงข้อมูลนี้ได้ผ่านแท็บ การวิเคราะห์ ในบานหน้าต่างนำทางด้านข้าง บานหน้าต่างนี้จะแสดงตัวบ่งชี้ประสิทธิภาพหลัก (KPI) ที่แสดง:

  • ปริมาณของเซสชันที่เอเจนต์ของคุณจัดการ

  • เอเจนต์สื่อสารกับผู้ใช้และแก้ปัญหาได้มีประสิทธิภาพเพียงใด

  • อัตราการส่งต่อให้กับผู้สร้างเอเจนต์

  • และอัตราการละทิ้งในระหว่างการสนทนา

คุณยังสามารถดูข้อมูลความพึงพอใจของลูกค้าที่ระดับ KPI และบนแท็บ ความพึงพอใจของลูกค้า