Azure 时序数据见解浏览器

注意

时序见解服务将于 2024 年 7 月 7 日停用。 请考虑尽快将现有环境迁移到备用解决方案。 有关弃用和迁移的详细信息,请访问我们的 文档

本文介绍 Azure 时序见解第 2 代演示环境中提供的各种功能和选项。

先决条件

要开始使用 Azure 时序见解探索器,您必须:

探索 Azure 时序见解探索器

Azure Time Series Insights Explorer 包含以下七个元素:

Azure 时序数据洞察浏览器概述

  1. 环境面板:显示所有 Azure 时序见解第 2 代环境。
  2. 导航栏:允许在 分析模型 页之间切换。
  3. 层次结构树和搜索面板:允许你选择和搜索要绘制图表的特定数据元素。
  4. 时间序列井:显示当前选择的所有数据元素。
  5. 图表面板:显示您的当前工作图表。
  6. 时间线:允许修改工作时间范围。
  7. 应用栏:包含用户管理选项(如当前租户),并允许更改它们和语言设置。

1. 环境面板

环境面板显示您有权访问的所有Azure Time Series Insights Gen2环境。 该列表包括 Gen2 环境和 Gen1 环境。 只需选择你想要使用的环境,就会立即进入那个环境。

  1. 选择所显示环境旁边的下拉箭头。

    环境面板

  2. 然后选择所需的环境。

2. 导航栏

导航栏

使用导航栏在两个视图之间进行选择:

  • 分析:使用它来绘制图表并对您的建模或未建模的时序数据进行丰富的分析。
  • 模型:使用它将新的 Azure Time Series Insights Gen2 的类型、层次结构和实例推送到您的 Azure 时间序列模型中。

模型编写

Azure 时序洞察 Gen2 支持对时序模型执行完整的创建、读取、更新和删除操作。

模型搜索面板

  • 时序模型类型:可以使用时序模型类型来定义用于执行计算的变量或公式。 它们与给定的时序模型实例相关联。 类型可以有一个或多个变量。
  • 时序模型层次结构:层次结构是数据的系统组织。 层次结构描述了时序模型中不同实例之间的关系。
  • 时序模型实例:实例本身是时序。 在大多数情况下,它们是 DeviceIDAssetID,这是环境中资产的唯一标识符。

若要了解有关时序模型的详细信息,请阅读 时序模型

3. 层次结构树和搜索面板

使用层次结构树和搜索面板,可以轻松搜索和导航 时序模型 层次结构,以查找要在图表上显示的特定时序实例。 当您选择实例时,它们不仅会被添加到当前图表中,还会被添加到数据池中。

层次结构树和搜索面板

通过搜索结果窗格,还可以在层次结构视图或列表视图中查看结果,以便轻松查找要显示的实例。

4. 时序井

该井显示与所选时序模型实例关联的实例字段和其他元数据。 通过选中右侧的复选框,可以从当前图表中隐藏或显示特定实例。

Gen2 井

可以通过选择在元素左侧的红色 删除(垃圾桶)控件,从您的当前数据井中删除特定的数据元素。 该井还允许你控制每个元素在图表中的显示方式。 可以选择添加最小/最大阴影、数据点、及时移动元素并按阶梯方式直观显示实例。

此外,探索控件还允许你轻松创建时间轴位移和散点图。

良好布局选项

注意

如果出现以下消息,则实例在选择时间跨度期间没有任何数据。 若要解决此问题,请增加时间跨度或确认实例正在推送数据。

无数据通知

5. 图表板块

通过图表,可以将时序实例显示为线条。 可以通过单击网络控件来折叠环境面板、数据模型和时间跨度控制面板,从而使图表变大。

第 2 代图表概述

  1. 图表类型:控制哪些数据元素可用于可视化。

  2. 间隔大小:“间隔大小”滑块工具使您可以在相同时间跨度内放大和缩小间隔。 这样就可以更精确地控制大时间片段之间的移动,这些时间片段将平滑趋势细分为小至毫秒的片段,使你能够查看数据的精细高分辨率片段。 滑块的默认起点设置为所选数据的最佳视图;均衡分辨率、查询速度和粒度。

  3. 缩放和平移:选择此控件可缩放和平移图表。

  4. Y 轴控件:循环浏览可用的 y 轴视图选项:

    • Stacked:每行都有一个单独的 Y 轴。
    • Overlap:使用它在同一 Y 轴上堆叠多行,Y 轴数据会根据所选的线条而变化。
    • Shared:所有 Y 轴数据统一显示。
  5. 标记元素:当前选定的数据元素及其相关详细信息。

可以进一步钻取到特定数据切片,方法是 左键 单击当前图形上的数据点,同时按住鼠标,然后将所选区域拖动到所选终结点。 右键单击 蓝色区域,然后选择 缩放,如下所示。 还可以在所选时间跨度中查看和下载遥测事件。

Gen2 图表缩放

执行 缩放 操作后,将显示所选数据集。 选择格式控制选项以循环查看数据的三个 y 轴表示形式。

Gen2 图表 Y轴

此处提供了 重叠图表 的示例:

重叠图表选项

“更多操作”按钮展开后会显示以下选项:下载为 CSV连接到 Power BI将图表数据显示为表,以及 浏览原始事件

更多操作选项

详细了解 Power BI 连接器中的 连接到 Power BI 选项。

6. 时间编辑器面板

使用 Azure 时序见解 Gen2 时,首先会选择时间跨度。 所选的时间跨度将决定可用于借助 Azure 时序见解 Gen2 更新组件进行操作的数据集。

时间选择面板

提示

时间线的一部分以琥珀色或橙色突出显示,以指示暖存储中可用的数据范围。

Azure 时序见解第 2 代中提供了以下 Web 控件,用于选择工作时间范围。

探索井控制

  1. 内部时间范围滑块控件:通过拖动两个端点控件至所需的时间范围来进行操作。 此内部日期范围受外部日期范围滑块控件的约束。

  2. “增加和减少日期范围”按钮:通过选择所需时间间隔的任一按钮来增加或减少时间跨度。

  3. 时间跨度折叠控件:此 Web 控件允许隐藏除内部日期范围滑块工具之外的所有控件。

  4. 外部日期范围滑块控件:使用终结点控件选择外部日期范围,该范围将可用于内部日期范围控件。

  5. 时间滑块:使用它快速切换预设时间跨度,例如最近 30 分钟、最近 12 小时自定义范围。 更改此值还会更改间隔大小滑块工具中讨论的可用间隔范围。

    来回选择面板

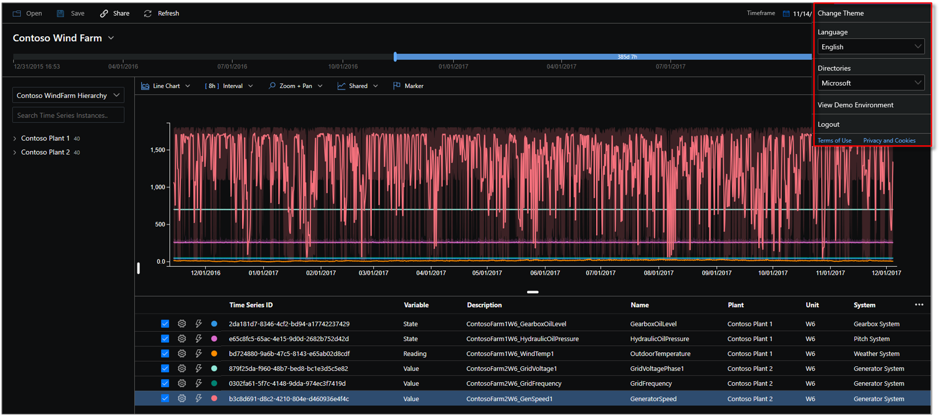
7. 应用栏

Azure 时序见解第 2 代导航面板显示在应用顶部。 它提供以下功能:

共享图标

选择新的 共享 图标,以便与团队共享 URL 链接。

共享实例 URL

租户部分

租户选择

  • 显示您的当前 Azure 时序洞察 Gen2 登录帐户信息。
  • 使用它可在可用主题之间切换。
  • 使用它查看 Gen2 演示环境。

主题选择

若要选择新主题,请选择位于右上角的个人资料图标。 然后选择 更改主题

主题选择

提示

还可以通过选择个人资料图标来选择语言。

Azure 时序见解浏览器支持两个主题:

  • 浅色主题:本文档中显示的默认主题。

  • 深色主题:呈现资源管理器,如下所示:

    所选深色主题

Gen1 环境控件

Gen2 术语面板

本部分仅适用于尝试在更新的 UI 中使用 Explorer 的现有 Gen1 环境。 你可能会想要将 Gen1 产品和 Gen2 产品结合使用。 我们已将现有 UI 中的某些功能添加到更新的资源管理器,但可以在新的 Azure 时序见解资源管理器中获取 Gen1 环境的完整 UI 体验。

显示的是 Azure 时序见解 Gen2 术语面板,而不是显示层次结构。 术语面板允许你在环境中定义查询。 使用它还可以基于谓词筛选数据。

查询面板

Azure 时序见解第 2 代术语编辑器面板采用以下参数:

Where:使用 where 子句使用下表中列出的操作数集快速筛选事件。 如果您通过选择操作数来进行搜索,则系统会根据该搜索自动更新谓词。 支持的操作数类型包括:

操作 支持的类型 笔记
<><=>= Double、DateTime、TimeSpan
=!=<> 字符串,Bool,Double,DateTime,TimeSpan,NULL
IN 字符串,Bool,Double,DateTime,TimeSpan,NULL 所有操作数应具有相同的类型或 NULL 常量。
HAS 字符串 右侧只允许常量字符串文本。 不允许空字符串和 NULL。

若要详细了解支持的查询操作和数据类型,请阅读 时序表达式(TSX)

WHERE 语句的示例

Where 语句示例

度量值:显示所有数值列(Double)的下拉列表,可用作您当前图表中的元素。

拆分:此下拉列表显示模型中所有可用的分类列(字符串),你可以按该列对数据进行分组。 您可以在同一 x 轴上查看最多五个术语。 输入所需的参数,然后选择添加 以添加一个全新的术语。

查询并筛选的视图一

可以通过选择可见图标来显示和隐藏图表面板中的元素,如下图所示。 若要完全删除查询,请选择红色 X

取消查询和筛选的选项

后续步骤