练习 - 在 .NET 8 中扩展遥测
当前 eShopLite 应用使用 OpenTelemetry 提供的默认遥测数据。 可以通过向遥测数据添加自定义指标和自定义属性来扩展遥测数据。 此功能允许向遥测数据添加更多上下文,并在 Application Insights 中创建更强大的查询。
在本练习中,你将向应用添加新指标,并了解如何在可观测性应用中查看它们。
创建自定义指标
你希望更清楚地了解股票随时间的变化,以便创建自定义指标。
在 “资源管理器 ”窗格中,右键单击 “产品 ”文件夹,然后选择“ 新建文件”。
在 “文件名 ”字段中,输入 ProductsMetrics.cs。
在文本编辑器中,将代码替换为以下示例:
using System; using System.Diagnostics.Metrics; public class ProductsMetrics { private readonly Counter<int> _serviceCalls; private readonly Counter<int> _stockChange; public ProductsMetrics(IMeterFactory meterFactory) { var meter = meterFactory.Create("eShopLite.Products"); _stockChange = meter.CreateCounter<int>("eshoplite.products.stock_change", unit: "{stock}", description: "Amount of stock being changed through the product service."); } public void StockChange(int quantity) { _stockChange.Add(quantity); } }前面的代码将创建一
eshoplite.products.stock_change个名为 的新指标。 此指标跟踪通过产品服务更改的库存量。选择 Ctrl+S 以保存文件。
在 “资源管理器 ”窗格中的“ 产品 ”文件夹中,选择 Program.cs。
将
AddObservability代码替换为以下代码:builder.Services.AddObservability("Products", builder.Configuration, ["eShopLite.Products"]); // Register the metrics service. builder.Services.AddSingleton<ProductsMetrics>();此代码将
ProductsMetrics类添加到依赖项注入容器。选择 Ctrl+S 以保存文件。
在 “资源管理器 ”窗格中的“ 产品 ”文件夹中,展开 “终结点 ”文件夹,然后选择 ProductEndpoints.cs。
将现有库存更新
MapPut终结点替换为以下代码:stock.MapPut("/{id}", async (int id, int stockAmount, ProductDataContext db, ProductsMetrics metrics) => { // Increment the stock change metric. metrics.StockChange(stockAmount); var affected = await db.Product .Where(model => model.Id == id) .ExecuteUpdateAsync(setters => setters .SetProperty(m => m.Stock, stockAmount) ); return affected == 1 ? Results.Ok() : Results.NotFound(); })使用依赖项注入将
ProductsMetrics类添加到终结点。 然后调用StockChange方法,以新的库存量来递增指标。选择 Ctrl+S 以保存文件。
将指标添加到 OpenTelemetry
现在,您将指标添加到 OpenTelemetry,以便于导出到您的可观测性工具。
在 “资源管理器 ”窗格中的 “诊断 ”文件夹中,选择 DiagnosticServiceCollectionExtensions。
将
AddObservability方法更改为接受一个新参数:public static IServiceCollection AddObservability(this IServiceCollection services, string serviceName, IConfiguration configuration, string[]? meeterNames = null)在 Prometheus 导出程序行下方,添加以下代码:
.AddPrometheusExporter(); // add any additional meters provided by the caller if (meeterNames != null) { foreach (var name in meeterNames) { metrics.AddMeter(name); } }选择 Ctrl+S 以保存文件。
在 Prometheus 中查看新指标
在底部的 “终端 ”窗格中,转到 dotnet-observability/eShopLite 文件夹。
cd ..更新应用容器。
dotnet publish /p:PublishProfile=DefaultContainer转到 dotnet-observability 文件夹,并使用 Docker 启动应用:
cd .. docker compose up在浏览器中在 eShopLite 打开
http://localhost:32000应用。转到“ 产品 ”页,更改多个产品的库存量。
打开 Prometheus 仪表板。
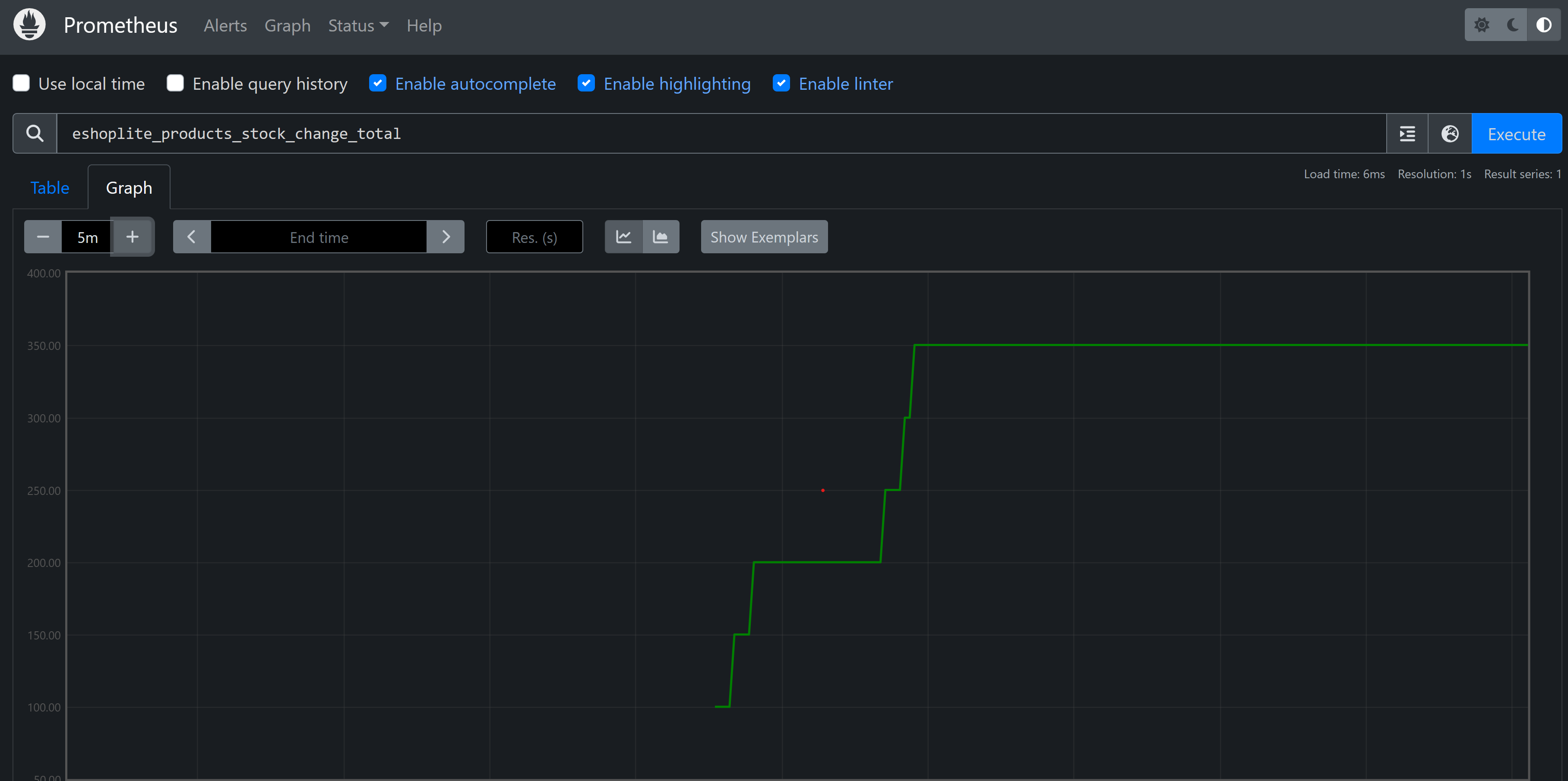
http://localhost:9090在搜索框中,输入
eshoplite_products_stock_change_total指标,然后选择“ 执行”。你应会看到它列在表中。
选择 “图形 ”选项卡。应会看到库存量随时间变化。
在 终端 窗格中,按 Ctrl+C 停止应用。
