Freigeben über


Überwachung und Warnungen

Die regelmäßige Überwachung von Power Automate-Flows ist für Unternehmen von entscheidender Bedeutung, um sicherzustellen, dass ihre Arbeitsabläufe reibungslos und effizient funktionieren. Auf diese Weise können Organisationen Probleme oder Engpässe, die den Automatisierungsprozess stören, schnell identifizieren und beheben.

Die wichtigsten Vorteile der Überwachung von Flows

Überwachen Sie Flows proaktiv, um die erforderlichen Maßnahmen zur Verbesserung der Gesamtleistung zu ergreifen. Im Folgenden finden Sie einige der wichtigsten Vorteile:

  • Identifikation und Behebung von Problemen: Die Überwachung hilft, sich entwickelnde Probleme wie Fehler oder Verzögerungen bei der Flowausführung zügig zu erkennen und zu beheben.

  • Leistungssteigerung: Überwachen Sie die Flowleistung, um Maßnahmen zur Optimierung von Arbeitsabläufen zu implementieren, welche die Effizienz und Produktivität verbessern.

  • Sicherheit und Compliance: Die regelmäßige Überwachung hilft bei der Identifizierung potenzieller Sicherheitslücken oder Compliance-Bedenken. Dieser Ansatz ist unerlässlich, um sensible Daten zu schützen und sicherzustellen, dass die Workflows den gesetzlichen Anforderungen entsprechen.

  • Erkenntnisse zu Nutzungsmustern: Die Überwachung liefert wertvolle Erkenntnisse dazu, wie Flows verwendet werden. Das Verständnis von Nutzungsmustern hilft Unternehmen, fundierte Entscheidungen über die Optimierung von Workflows zu treffen, um eine bessere Leistung und Kosteneffizienz zu erzielen.

Wie man Power Automate-Cloud-Flows überwacht

Das Automatisierungscenter in Power Automate dient als zentraler Hub für die Verwaltung und Überwachung all Ihrer Automatisierungsaktivitäten. Es bietet eine umfassende Schnittstelle, mit der Sie automatisierte Workflows in Ihrem gesamten Unternehmen erstellen, überwachen und optimieren können. Das Automation Center wurde entwickelt, um Abläufe zu rationalisieren, die Produktivität zu steigern und sicherzustellen, dass alle Automatisierungsaufgaben effizient ausgeführt werden.

Weitere Informationen: Übersicht über das Automatisierungscenter

Prozess-Mining verwenden

Die Process Mining-Funktionen in Power Automate liefern wertvolle Erkenntnisse und helfen Ihnen, Ihre Cloud-Flows zu verbessern. Sie können Folgendes ausführen:

  • Die Flowleistung analysieren: Sehen Sie sich die Leistung Ihres Flows an, identifizieren Sie Bereiche, in denen er langsamer wird, und finden Sie Verbesserungsmöglichkeiten.
  • Leistungsänderungen nachverfolgen: Überwachen Sie alle Veränderungen der Leistung Ihres Flows im Laufe der Zeit.
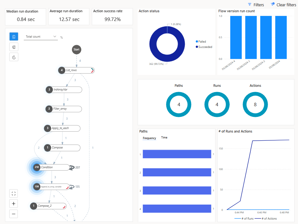
  • Ausführungsverlauf untersuchen: Verwenden Sie Methoden des Prozess-Mining, um den Ausführungsverlauf Ihres Flows direkt auf der Seite mit den Flowdetails zu analysieren und so umsetzbare Erkenntnisse zu gewinnen.

Screenshot des Berichts von Process Mining.

Tipp

Der Abschnitt Ausführungen und Aktionen enthält auch Informationen über die Gesamtzahl der Aktionen einer Flowausführung, damit Sie nachvollziehen können, ob Ihr Flow möglicherweise die Drosselungsgrenzen der täglichen Aktionsbursts erreicht.

Screenshot eines Process Mining-Berichts mit dem Abschnitt „Ausführungen“ und „Aktionen“.

Weitere Informationen: Cloud-Flows mit Prozesseinblicken verbessern

Cloud-Flow-Analysen

Power Automate bietet integrierte Analysefunktionen, mit denen Sie Flowausführungen überwachen, den Ausführungsverlauf nachverfolgen und die Flowleistung analysieren können. Verwenden Sie Analyse-Dashboards und -Berichte, um Einblicke in Flow-Ausführungsmuster zu gewinnen und Engpässe zu identifizieren.

Greifen Sie auf Cloud-Flow-Analysen zu, indem Sie auf der Flowdetailseite Analysen auswählen.

Auf der Seite „Analysen“ werden die folgenden Details angezeigt:

  • Flow-Nutzung (einschließlich der Anzahl der Aktionsanforderungen aus den Cloud-Flow-Ausführungen)
  • Detaillierte Flowfehleranalyse (Fehlerart, Anzahl und letztes Auftreten)
  • Verlauf der letzten 30 Tage

Screenshot der Registerkarte „Verwendung“ auf der Seite „Cloud-Flow-Analysen“.

Power Automate-Administrationsanalyse

Umgebungsadministratoren können auf Analysen für Power Automate im Microsoft Power Platform Admin Center zugreifen. Die Berichte bieten Einblicke in Ausführungen, Verwendung, Fehler, Arten der erstellten Flows, freigegebene Flows und Details zu Connectors, die mit den verschiedenen Flowtypen, einschließlich automatisierter Flows, Schaltflächenflows, geplanter Flows, Genehmigungsflows und Geschäftsprozessflows, verknüpft sind.

Das Power Platform Admin Center bietet außerdem Folgendes:

  • Berichte zur Flownutzung basierend auf Umgebungen, Umgebungstyp und Region
  • Flowbestand, einschließlich Flowstatus
  • Entwickleraktivität (aber nur die Benutzer-ID)
  • Anzahl der fehlgeschlagenen Ausführungen (keine Informationen darüber, welche Flows fehlgeschlagen sind)
  • 28 Tage Historie

Screenshot der Flowanalyse im Power Platform Admin Center.

Weitere Informationen: Analysen für Cloud-Flows anzeigen

Power Automate Managementkonnektoren

Der Power Automate-Dienst bietet auch Möglichkeiten, einige der Verwaltungsaktivitäten für Flows über die Connectors Power Automate-Verwaltung und Power Automate für Administrationsfachkräfte zu automatisieren.

Der Connector Power Automate-Verwaltung stellt Aktionen zum Verwalten von Flows bereit, z. B. zum Erstellen, Aktualisieren und Löschen von Flows sowie zum Abrufen von Flow-Metadaten und des Ausführungsverlaufs. Mit ihm können Sie programmgesteuert mit Flows in Ihrer Power Automate-Umgebung interagieren. Administrationsfachkräfte können einige dieser Aktionen mit dem Suffix „As Admin“ ausführen. Weitere Informationen: Power Automate-Verwaltungskonnektor.

Der Power Automate-Connector für Administrationsfachkräfte wird hauptsächlich von Administrationsfachkräften verwendet, um Flows zu aktivieren bzw. zu deaktivieren, den Flowbesitz zu ändern usw. Weitere Informationen: Power Automate-Connector für Administrationsfachkräfte.

Power Automate App Insights

Application Insights ist ein Feature von Azure Monitor, das umfangreiche Überwachungs- und Diagnosefunktionen für Webanwendungen bietet. Durch die Integration von Power Automate mit Application Insights können Sie Ihre Cloud-Flows überwachen, analysieren und optimieren.

Zu den wichtigsten Features der Integration gehören Folgende:

  • Umfassende Überwachung: Application Insights sammelt Telemetriedaten aus Ihren Power Automate-Flows, einschließlich zu Flowausführungen, Triggern und Aktionen. Diese Daten werden in Azure Monitor-Protokollen gespeichert und können in verschiedenen Bereichen in Application Insights visuell dargestellt werden.

  • Leistungsanalyse: Die Integration in Application Insights bietet detaillierte Leistungsmetriken, z. B. die Dauer von Flowausführungen und die Häufigkeit bestimmter Aktionen. Diese Daten helfen dabei, Engpässe zu identifizieren und die Flow-Leistung zu optimieren.

  • Fehlernachverfolgung: Application Insights verfolgt Fehler in Ihren Flows und bietet Erkenntnisse zu den Grundursachen. Diese Informationen ermöglichen eine schnelle Fehlerbehebung und Lösung von Problemen.

  • Benutzerdefinierte Warnungen: Sie können auf bestimmten Kriterien basierende benutzerdefinierte Warnungen einrichten, z. B. auf dem Fehlschlagen von Flows oder auf Leistungsschwellenwerten. Diese Benachrichtigungen helfen Ihnen, über kritische Probleme informiert zu bleiben und rechtzeitig Maßnahmen zu ergreifen.

  • Erkenntnisse zur Verwendung: Die Integration liefert Erkenntnisse zu Nutzungsmustern und hilft Ihnen, zu verstehen, wie Flows in Ihrer Organisation verwendet werden. Diese Informationen können als Entscheidungsgrundlage für die Optimierung und Skalierung Ihrer Automatisierungsbemühungen dienen.

In Power Automate können Daten aus Flowausführungen, Triggern und Aktionen auf Umgebungsebene mit Application Insights verknüpft werden. Daten aus mehreren Umgebungen können bei derselben Application Insights-Ressource protokolliert werden.

Telemetriedaten zu Cloud-Flowausführungen werden in der Tabelle Anforderungen gespeichert und Daten auf Trigger- und Aktionsebene werden in der Tabelle Abhängigkeiten gespeichert.

Weitere Informationen: Application Insights mit Power Automate einrichten

Flowausführungsverlauf in Dataverse

Mit dem Flowausführungsverlauf in Microsoft Dataverse können Sie den Ausführungsverlauf Ihrer Power Automate-Cloud-Flows im großen Stil nachverfolgen und verwalten. Dieses Feature nutzt die robuste Datenarchitektur von Dataverse und bietet so detaillierte Erkenntnisse und eine bessere Kontrolle über Ihre Automatisierungsprozesse.

Jede Ausführung eines Cloud-Flows wird in der FlowRun-Tabelle in Dataverse aufgezeichnet. Diese Informationen umfassen Schlüsselelemente wie Startzeit, Endzeit, Dauer, Status (Erfolg, Fehler oder Abbruch) und ggf. detaillierte Fehlermeldungen

Die FlowRun-Tabelle ermöglicht dem Automatisierungscenter, aussagekräftige Daten über die Ausführung von Cloud-Flows zu generieren. Sie können Ausführungsdatensätze länger aufbewahren, wenn Sie sie den Ausführungsverlauf in Dataverse speichern und nicht den standardmäßigen Aufbewahrungszeitraum in Power Automate nutzen. Diese Daten sind nützlich für die Überwachung, die Einhaltung von Vorschriften und die langfristige Analyse.

Mit den Ausführungsverlaufsdaten Dataverse können Sie benutzerdefinierte Berichte erstellen, um die Automatisierungsleistung zu analysieren, die Kapitalrendite (ROI) zu berechnen und Nutzungsmuster zu überwachen. Diese Berichte dienen als Grundlage für Entscheidungen zur Workflow-Optimierung.

Erfahren Sie mehr:

Durch die konsequente Überwachung von Power Automate-Flows können Unternehmen sicherstellen, dass ihre Workflows robust, sicher und so effizient wie möglich sind. Dieser proaktive Ansatz verbessert nicht nur die Leistung, sondern hilft auch bei der Aufrechterhaltung der Compliance und dem Schutz sensibler Informationen.